Cómo entrenar un chatbot de IA con la base de conocimiento de WordPress: caso práctico real
Convierte tu sitio web de WordPress en un asistente de IA que responde
Teníamos un problema. Nuestro tema de WordPress Listeo tiene 130 artículos de documentación, y los clientes seguían abriendo tickets de soporte haciendo preguntas que ya estaban respondidas en la documentación. ¿Te suena familiar?
Ya sea que dirijas una empresa SaaS con una base de conocimientos en WordPress, una tienda WooCommerce con preguntas frecuentes sobre productos, un sitio de membresía con un centro de ayuda o vendas productos digitales con guías de configuración, probablemente hayas experimentado lo mismo. Tu documentación tiene las respuestas. Los usuarios simplemente no pueden (o no quieren) encontrarlas.
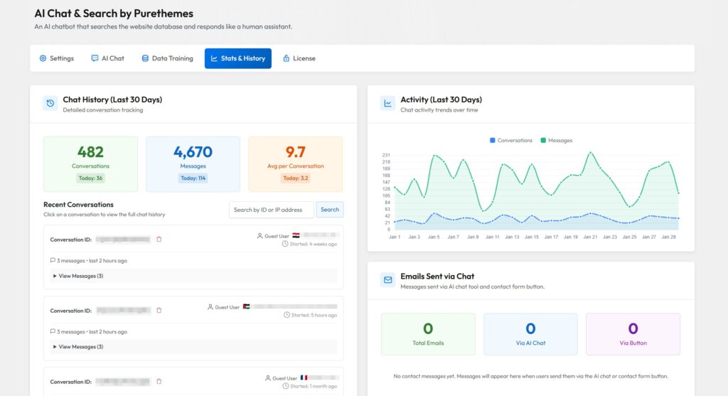
Así que entrenamos un chatbot de IA con nuestra base de conocimientos de WordPress para gestionar el soporte al cliente de forma automática. Después de 30 días: 482 conversaciones, 4,670 mensajes y una reducción significativa en los tickets de soporte repetitivos.
Este estudio de caso muestra cómo configuramos un asistente de IA impulsado por RAG para la documentación de WordPress, qué preguntas gestionó y cómo puedes hacer lo mismo para cualquier base de conocimientos basada en WordPress.
Usamos AI Chat & Search Pro, nuestro propio chatbot desarrollado desde cero pensando en los usuarios de WordPress. Funciona en cualquier sitio web con WordPress.

Por qué necesitábamos un asistente de IA para nuestra documentación de WordPress
Listeo es un tema de WordPress para directorios y marketplace con muchas funciones: sistemas de reservas, pasarelas de pago, campos personalizados, integración con Elementor y compatibilidad con Dokan. Hemos documentado todo en 130 artículos de la base de conocimientos.
Pero los clientes no buscan en la documentación. Quieren respuestas instantáneas. Ahí es donde entra en juego un chatbot de base de conocimiento impulsado por IA.
Pero aquí está el problema: los clientes no leen la documentación. O, más exactamente, no quieren buscar en la documentación. Quieren respuestas ahora.
Esto no es exclusivo de los temas de WordPress. Si ejecutas:
- Un producto SaaS con documentación basada en WordPress
- Una tienda WooCommerce con preguntas frecuentes de productos y políticas de envío
- Un curso en línea o un sitio de membresía con guías prácticas
- Una empresa de software que utiliza WordPress para su centro de ayuda
- Cualquier empresa de servicios con una sección de Preguntas Frecuentes en WordPress
…probablemente te enfrentas al mismo problema. La documentación existe. Nadie la lee. 😅
¿Quieres probarlo tú mismo? Pruébalo en nuestra documentación aquí →

Antes del chatbot, nuestro flujo de soporte típico se veía así:
- El cliente tiene una pregunta
- El cliente quizá pruebe la barra de búsqueda (tal vez)
- El cliente no encuentra la respuesta de inmediato
- El cliente abre un ticket de soporte
- Respondemos con un enlace al artículo de documentación que responde a su pregunta
- Repetir 50 veces por semana
Básicamente estábamos actuando como motores de búsqueda humanos. Eso no es un buen uso del tiempo de nadie.
El proceso de configuración de 10 minutos
Esta es la parte que más nos sorprendió: configurar el chatbot tomó alrededor de 10 minutos. No horas. No días. Diez minutos. Aquí tienes un resumen rápido, pero si necesitas consultar el tutorial paso a paso completo, haz clic aquí:
Usamos nuestro propio plugin AI Chat & Search Pro (sí, usamos lo que nosotros mismos desarrollamos), pero el proceso es similar para cualquier chatbot de WordPress basado en RAG:
Paso 1: Instala el plugin y añade una clave API
Descargar Chat y Búsqueda IA →
Elegimos el modelo Gemini 3 Flash: es rápido y ofrece una comprensión de contexto excelente a bajo costo. También puedes usar GPT si lo prefieres. La configuración de la clave de API lleva alrededor de 1 minuto.

Paso 2: Selecciona el contenido para entrenar
AI Chat & Search gestiona tipos de contenido personalizados, así que si tu sitio web/base de conocimiento usa CPT, no hay problema.
AI Chat & Search handles custom post types, so if your website/knowledge base use CPT – no problems.

Paso 3: Haz clic en “Iniciar entrenamiento”
El plugin procesó los 130 artículos en menos de 5 minutos. Creó embeddings para cada pieza de contenido, almacenando todo en la base de datos MySQL local.
Paso 4: Configura el mensaje del sistema
Aquí es donde le indicas a la IA cómo comportarse. Añadimos contexto sobre Listeo, terminología común e instrucciones como:
You are a helpful support assistant for Listeo WordPress theme.
Focus on answering questions about theme features, settings, and troubleshooting.
If you can't find the answer in the documentation, suggest the user contact support.
Eso es todo. El chatbot estaba en línea y respondiendo preguntas utilizando contenido real de la documentación.
Además, añadimos esta sencilla regla para el LLM para mejorar la coincidencia semántica cuando el usuario pregunta en un idioma distinto del inglés:
CRITICAL RULE when searching:
- If user question is NOT in English → translate query to English before searching
- If user question IS in English → use as-is (add keywords if needed)
La IA traduce la consulta para que coincida con el idioma de nuestra KB, busca en la base de datos vectorial y luego responde en el idioma original del usuario. Mejor similitud semántica, sin necesidad de mantener documentación traducida.

Real Results: 30 Days of Data
Después de una semana, teníamos datos sólidos para analizar. Aquí están las cifras en bruto:
| Metric | Value |
|---|---|
| Total conversations | 482 |
| Total messages exchanged | 4670 |
| Average messages per conversation | 9.7 |
| Simple questions resolved by AI | ~80% |
| Complex questions resolved by AI | ~30% |
| Documentation articles trained | 130 |
| Setup time | 10 minutes |
| API cost for the week | ~$5 |
La tasa de resolución del 80% para preguntas simples fue la gran victoria. Eran preguntas cuya respuesta ya existía en nuestra documentación, pero los usuarios no podían encontrarla (o no querían buscarla). La IA la encontró por ellos en cuestión de segundos.
La tasa de resolución del 30% para preguntas complejas es lo que esperábamos. Algunas consultas requieren juicio humano, iniciar sesión en el sitio web del cliente, fragmentos de código personalizados o investigación de configuraciones específicas del sitio. La IA identificó correctamente estos casos y sugirió contactar con soporte.
Lo que los usuarios realmente preguntaron
Hemos categorizado más de 250 preguntas para entender con qué tienen dificultades los usuarios:
- Pagos y monetización (lo más común): configuración de PayPal, tiempos de procesamiento de pagos, comisiones, paquetes de anuncios de pago, ajustes de moneda. Los usuarios quieren saber cómo reciben su dinero y cómo la plataforma genera ingresos. La IA manejó estos temas bien porque tenemos documentación detallada para cada escenario.
- Configuración y ajustes: preguntas como “¿Cómo activo X?” en las que hay un interruptor que el usuario no pudo encontrar. Ejemplo clásico: el usuario pregunta cómo activar los filtros en la barra lateral y la respuesta es solo una casilla de verificación en los ajustes. La IA se convirtió en un motor de búsqueda conversacional que señala exactamente las rutas de menú.
- Preguntas de integración: “¿Por qué el Plugin A no funciona con el Plugin B?” Explicar cómo dos productos funcionan juntos. Nuestras preguntas sobre Dokan + Listeo a menudo requerían pasos de configuración específicos que la IA podía extraer de la documentación.
- Búsqueda y Mapas: Cómo los usuarios encuentran contenido en sitios de directorios. Preguntas sobre los valores predeterminados de búsqueda por radio (50 km), problemas de centrado del mapa y el comportamiento de los filtros. Resultó que explicar la configuración predeterminada era una respuesta frecuente de la IA.
- Casos límite: Preguntas muy específicas como “¿Cómo traduzco los valores de las casillas de verificación de campos personalizados al español usando Loco Translate?” Estaban enterradas en lo más profundo de la documentación, pero la IA las encontró al instante.

El patrón en todas las categorías: los usuarios hacen preguntas a su manera, sin usar la terminología exacta de tu documentación. Alguien pregunta “por qué mi mapa muestra Nueva York” en lugar de buscar “ubicación predeterminada del centro del mapa”. La búsqueda tradicional falla aquí. La IA entiende la intención.
Análisis de datos
Nuestro Asistente de IA ofrece análisis de búsquedas. Cada consulta de búsqueda realizada por la IA se guarda. Estos datos se pueden exportar en CSV y analizar en profundidad para encontrar los puntos débiles de tu base de conocimientos.

Los patrones del “momento ajá”
El análisis de estas conversaciones reveló algo importante: la mayoría de las preguntas seguían patrones previsibles. Y estos patrones se aplican prácticamente a cualquier base de conocimientos de WordPress, no solo a la nuestra.
Patrón 1: La consulta de la “Configuración ausente”
El usuario pregunta: “¿Cómo hago X?” Realidad: Hay un interruptor en los ajustes de Listeo Core que no pudieron encontrar. Respuesta de la IA: “Ve a Escritorio → Listeo Core → [pestaña específica] → activa [opción]”
Estos fueron los logros más fáciles. La IA básicamente se convirtió en un motor de búsqueda de ajustes más conversacional.
Para otros negocios: Esto es lo mismo que “¿Dónde cambio mi plan de suscripción?” (SaaS), “¿Cómo hago seguimiento de mi pedido?” (comercio electrónico), o “¿Cómo accedo a mis materiales del curso?” (sitios de membresía). Los usuarios no pueden encontrar lo que tienen justo delante.
Patrón 2: La consulta de “fricción de integración”
El usuario pregunta: “¿Por qué [Plugin A] no funciona con [Plugin B]?” Realidad: Ambos productos tienen expectativas diferentes o configuraciones en conflicto. Respuesta de la IA: Explica la configuración específica necesaria para que ambos plugins funcionen juntos.
Las preguntas sobre Dokan + Listeo a menudo entraban en esta categoría.
Para otros negocios: “¿Esto funciona con Zapier?” “¿Cómo me conecto con mi herramienta de email marketing?” “¿Hay una integración con WooCommerce?” Cualquier producto con conexiones de terceros recibe este tipo de preguntas.
Patrón 3: La consulta de “caso límite muy específico”
El usuario pregunta: “¿Cómo traduzco al español el valor ‘Yes’ del checkbox para los campos personalizados?” Realidad: Esto está enterrado en lo más profundo de la documentación sobre Loco Translate. Respuesta de la IA: o bien encuentra el artículo específico o admite que necesita ayuda humana.
Este tipo de preguntas de cola larga son exactamente en lo que sobresalen los chatbots de IA. Ningún humano quiere responder la misma pregunta ultraespecífica una y otra vez.
Para otros negocios: “¿Cuál es la política de devoluciones para los artículos comprados durante una oferta?” “¿Puedo pausar mi suscripción en lugar de cancelarla?” “¿Envían a apartados postales en Alaska?” Esas preguntas raras y específicas que, en teoría, tu documentación responde, pero que nadie logra encontrar.
Cómo funciona realmente el sistema RAG
Para quienes sienten curiosidad por el lado técnico, esto es lo que sucede cuando un usuario hace una pregunta:
- El usuario escribe una pregunta como “¿Cómo configuro PayPal?”
- La IA crea una incrustación (embedding) de esa pregunta (la convierte en un vector de números que representa su significado)
- La búsqueda semántica se ejecuta sobre los 130 artículos de documentación, encontrando el contenido más relevante según el significado, no solo por palabras clave
- La IA recibe contexto de los artículos mejor coincidentes
- El LLM genera una respuesta usando ese contexto, respondiendo en lenguaje natural
Esto se llama Generación Aumentada por Recuperación (RAG). La diferencia clave con los chatbots básicos es que la IA realmente lee tu contenido antes de responder, en lugar de inventar respuestas.
Hemos creado un extenso artículo donde explicamos cómo funcionan los chatbots RAG paso a paso →

Chatbot de IA vs. Búsqueda Tradicional en la Base de Conocimiento: Comparación
| Característica | Traditional KB Search | AI Chatbot on Website |
|---|---|---|
| Consultas en lenguaje natural | ❌ Keywords only | ✅ Full sentences |
| Understanding intent | ❌ Exact match | ✅ Semantic understanding |
| Multi-step questions | ❌ One search at a time | ✅ Conversation context |
| Finding buried answers | ❌ Depends on user patience | ✅ Searches entire KB |
| Handling “I don’t know what to call it” | ❌ User must know terms | ✅ Understands descriptions |
| Response personalization | ❌ Static articles | ✅ Tailored answers |
| 24/7 availability | ✅ Always accessible | ✅ Always accessible |
La conclusión: los chatbots de IA son mejores para encontrar respuestas que los usuarios no pueden articular bien. La búsqueda tradicional es más económica, pero requiere que los usuarios sepan lo que están buscando.
Desglose de costos: cuánto cuesta realmente
Let’s talk money. Here’s the real cost for our 7-day period. Plugin cost: $59 one-time (we used AI Chat & Search Pro). API costs for 560 messages: ~$1 (cost varies but each message sent to LLM contains ~3000 words from docs articles to provide AI context).
Eso equivale aproximadamente a $0.002 por mensaje. Para un mes con tráfico similar, gastarías alrededor de $8-10 en tarifas de API.
Compáralo con las plataformas de chatbots por suscripción:
- Tidio: $29-99/month
- Intercom: $74+/month
- Zendesk: $55+/month
En el transcurso de un año, el modelo de pago único ahorra 500-1000 $ o más para la mayoría de los sitios pequeños y medianos.
Consejos pro para mejores resultados
Después de ejecutar esto durante una semana, esto es lo que aprendimos:
- Consejo 1: Mantén tu documentación actualizada La IA solo es tan buena como el contenido con el que se ha entrenado. Documentación desactualizada = respuestas desactualizadas.
- Consejo 2: Usa el mensaje del sistema como chuleta Las preguntas frecuentes más comunes pueden ir directamente en el mensaje del sistema. La IA puede responder incluso sin buscar en la base de datos.
- Consejo 3: Crea un artículo de Preguntas Frecuentes dedicado Escribe un artículo completo de Preguntas Frecuentes que cubra las preguntas más comunes. La IA lo encontrará rápidamente.
- Consejo 4: Revisa las transcripciones del chat cada semana Observa con qué preguntas tiene dificultades la IA. Mejora tu documentación o añade esas respuestas al prompt del sistema.
- Consejo 5: Establece expectativas Deja claro a los usuarios que están hablando con una IA. La transparencia genera confianza.
Preguntas frecuentes
¿Esto solo funciona para temas y plugins de WordPress, o para cualquier sitio de WordPress?
Cualquier sitio de WordPress con contenido que responda a las preguntas de los usuarios. Tiendas WooCommerce, sitios de documentación para SaaS, plataformas de membresía, negocios de servicios con secciones de preguntas frecuentes, cursos online con centros de ayuda. Si las respuestas existen en tu base de datos de WordPress (páginas, entradas, productos, tipos de contenido personalizados), puedes entrenar un chatbot con ellas.
¿Cuánto tiempo lleva entrenar el chatbot con mi base de conocimiento?
Para la mayoría de los sitios con menos de 200 artículos, el entrenamiento lleva entre 5 y 10 minutos. Los conjuntos de documentación más grandes pueden tardar entre 15 y 20 minutos. La configuración inicial (instalar el plugin, añadir la clave API, configurar los ajustes) toma unos 10 minutos en total.
¿Se inventará respuestas el chatbot si no sabe algo?
Los chatbots basados en RAG extraen información de tu contenido real, por lo que las alucinaciones son raras. Cuando la IA no puede encontrar documentación relevante, debería decirlo (si configuras correctamente el prompt del sistema). Incluimos instrucciones como “si no puedes encontrar la respuesta, sugiere contactar con soporte”.
¿Cuánto cuesta ejecutar un chatbot de IA en WordPress?
With a one-time payment plugin like AI Chat & Search Pro ($59), your only ongoing cost is API usage. For most sites, that’s $5-20/month. High-traffic sites with thousands of conversations might see $30-50/month. Still cheaper than subscription alternatives.
¿Puedo entrenar el chatbot con archivos PDF y otros documentos?
Sí, la mayoría de los plugins modernos de chatbot para WordPress permiten subir archivos PDF, productos de WooCommerce, tipos de contenido personalizados y páginas/entradas normales. Puedes crear una base de conocimiento completa a partir de múltiples fuentes.
¿El chatbot funciona en idiomas distintos del inglés?
Sí. Los modelos LLM modernos como GPT y Gemini responden en el mismo idioma en el que escribe el usuario. Si alguien pregunta en francés, recibirá una respuesta en francés. No se necesita configuración adicional.
¿Esto hará que mi sitio web sea más lento?
No. The chat widget loads asynchronously, and all AI processing happens on OpenAI or Google servers. Your WordPress site stays fast.
¿Cómo puedo saber si el chatbot realmente está ayudando a los usuarios?
La mayoría de los plugins incluyen analíticas que muestran el número de conversaciones, los mensajes intercambiados y, a veces, el sentimiento. También puedes habilitar el historial de conversaciones para leer los chats reales y ver si los usuarios están obteniendo respuestas a sus preguntas.
¿Quién debería entrenar un chatbot con su base de conocimientos de WordPress?
Nuestro caso de estudio se centró en un tema de WordPress, pero este enfoque funciona para cualquier sitio de WordPress con documentación o contenido de preguntas frecuentes (FAQ). Aquí están quienes más se benefician:
Propietarios de tiendas WooCommerce
Ya tienes descripciones de productos, preguntas frecuentes, políticas de envío e información sobre devoluciones en tu sitio. Entrena un chatbot con este contenido y tus clientes obtendrán respuestas instantáneas a “¿Hacen envíos a Canadá?” o “¿Qué talla debería pedir?” sin tener que esperar a una respuesta humana. P.D.: Hemos creado un artículo comparativo de chatbots para propietarios de tiendas WooCommerce
Empresas SaaS que usan WordPress para documentación
Muchas empresas de software alojan su documentación en WordPress (a menudo con plugins como BetterDocs o Heroic Knowledge Base). En lugar de que los usuarios tengan que rebuscar entre los resultados de búsqueda, formulan sus preguntas de forma natural: “¿Cómo me conecto a Zapier?” o “¿Cuál es el límite de tasa de la API?”
Creadores de cursos en línea y sitios de membresía
Los estudiantes preguntan constantemente lo mismo: “¿Cómo accedo al Módulo 3?” “¿Dónde están los materiales extra?” “¿Puedo descargar los videos para verlos sin conexión?” Si estas respuestas existen en tu contenido de WordPress, un chatbot puede encargarse de ellas.
Empresas de servicios con páginas de preguntas frecuentes (FAQ)
Bufetes de abogados, agencias, consultores, cualquiera que tenga un sitio WordPress y reciba preguntas frecuentes. En lugar de una página de FAQ estática, los visitantes obtienen un asistente conversacional que encuentra la respuesta adecuada.
Desarrolladores de plugins y temas (como nosotros)
Si vendes productos de WordPress con documentación, ya conoces la carga que supone el soporte. Un chatbot entrenado se convierte en tu primera línea de defensa contra las preguntas repetitivas.
El denominador común: tienes contenido útil en WordPress que los usuarios tienen dificultades para encontrar. El chatbot hace que ese contenido sea accesible.
La conclusión
Entrenar un chatbot de IA con tu base de conocimientos de WordPress no es complicado. Nuestra configuración tomó 10 minutos, costó menos de 60 $ el primer mes (incluyendo el plugin) y resolvió el 80% de las preguntas sencillas de documentación sin intervención humana.
La idea clave: los usuarios no quieren buscar en la documentación. Quieren respuestas. Un chatbot de IA entrenado con tu contenido les ofrece exactamente eso, en sus propias palabras, disponible 24/7.
Tanto si gestionas una tienda con WooCommerce, un sitio de documentación para SaaS, una plataforma de membresía o vendes productos de WordPress como nosotros, las cuentas salen igual. Tu documentación por fin se utiliza. Tu cola de soporte se aligera. Tus usuarios obtienen respuestas más rápidas.
Si tienes contenido en WordPress que responda a las preguntas de tus clientes, ya cuentas con todo lo necesario para configurarlo.
¿Listo para probarlo tú mismo? Revisa nuestro plugin AI Chat & Search Pro o lee la guía de instalación paso a paso completa.